我们今天介绍一下我现在使用的性能评测软件,我试过很多测试软件,最终筛选出现在这个,分享给大家。一般测试软件有5个痛点,性能狗(perdog)这个软件都解决了。
他可以在手机端实时显示而不遮挡内容。
不需要插线连接电脑,数据更真实更多,无线才可以测功耗和发热。
苹果安卓都能用,包括手机平板甚至电视盒子。
可以记录高帧率的屏幕,上限150Hz。
免费,而且开源。
本文包含下载安装教程和使用教程。
步骤一,下载
点击链接打开官方网页进行注册,https://perfdog.qq.com/

注册完之后就可以进入官网了。

这里要注意,IE浏览器会出现兼容性问题,出现无法操作的情况,选择谷歌浏览器即可。我们拖动到底部,根据自己的电脑选择,Windows或者苹果系统。这个软件必须先用电脑操作,只有手机是不可以的。

点击下载图标,就会弹出下载,是一个压缩文件,需要解压缩软件。


解压缩之后得到软件,不需要安装,所以直接在你想保留的路径下解压缩即可。这里用Windows演示,苹果电脑是类似的。
我们用安卓手机来实际操作,把predog.apk拷贝到手机里安装。然后打开电脑的perdog.exe,登录你注册的账户。就会弹出主页面。


准备工作就完成了,接下来我们拿出手机,打开开发者选项。不同手机打开的方式不一样,一般是在设置-关于手机,连续点击版本号。

开启之后在设置里搜索开发者选项。一般在更多设置或辅助功能里面。打开调试后面的USB调试,USB安装等选项。

然后手机和电脑连接,选择数据连接。确认USB调试。

到了这一步,我们再点击选择移动设备的窗口,就可以看到手机的型号了。第一个是有线连接,第二个是无线连接,选择一个就可以。选择无线之后,要保证电脑和手机在一个WiFi之下。不是一个WiFi不能使用,数据不稳定。左下角是手机的硬件信息和设置。

成功之后我们把线拔下了就可以了。选择要记录的软件,还要再从手机确认一次USB调试。然后手机打开软件即可。我们这里用王者荣耀做个演示。

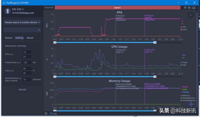
手机画面是这样的,左上角显示帧数,CPU和内存使用率,以及网络速度和CPU温度。备选数据有很多,可以选择显示那些,需要电脑操作,后面再说。

电脑会实时记录帧数数据,玩一段时间之后我们就得到了一个帧数图。图形下面的滚轮可以选择显示范围。


鼠标点在任何一个时间点上,会显示这个时间下的数据。包括帧数FPS,Jank(1s内卡顿次数)和big jank(平均每10分钟严重卡顿次数)。这里要说一下卡顿的计算方法。帧率FPS高并不能反映流畅或不卡顿。比如:FPS为50帧,前200ms渲染一帧,后800ms渲染49帧,虽然帧率50,但依然觉得非常卡顿。同时帧率FPS低,并不代表卡顿,比如你看ppt,帧数低了不会有感觉,需要配合画面刷新速度来看。所以,平均帧率FPS与卡顿无任何直接关系。
PerfDog计算方法:同时满足两条件,则认为是一次卡顿Jank
1、 当前帧耗时>前三帧平均耗时2倍。
2、 当前帧耗时>两帧电影帧耗时(1000ms/24*2=84ms)。同时满足两条件,则认为是一次严重卡顿
3、 当前帧耗时>前三帧平均耗时2倍。
4、 当前帧耗时>三帧电影帧耗时(1000ms/24*3=125ms)。
鼠标再放到任意位置还会显示一个时间点,做两点对照使用。一般是性能极限对比发热极限。
然后鼠标按住起点时间,拖动到终点时间,可以任意选取一段时间看数据汇总。

包括平均帧数avg(fps),帧数方差也就是波动率var(FPS),越小越好。Drop(FPS)降帧次数,平均每小时相邻两个FPS点下降大于8帧的次数。大于等于18和25帧的概率。这个数字是设置里面可以改的。低于25帧就是视觉卡顿,低于18帧是严重卡顿。高刷新率屏幕也可以设置成60和25。
CPU使用率里面,有Total整机/App进程。其他的数据点击右下角的加号,每一个对号,都是手机显示的数据。对号后面还有板块,点击会高亮,电脑就会增加这个数据的图表。还能看cpu核心,电池功耗,温度网络等等数据。但是GPU不一定能看,高通的部分SoC可以,其他很多都看不了。
基本的使用方法就是这些。还有云同步功能,可以看到不同手机,不同软件下的帧数。还可以选择某一个固定的软件,看不同手机的帧数表现,非常方便对比。



主要内容就是这些。另外也有几个需要改进的地方。比如不能切换语言,英语对很多人来说还是犯怵的。比如不能显示渲染的分辨率。不同游戏的分辨率也是很重要的内容。比如图标数据不够显眼,如果能生成简报就更好了。也希望这个软件可以越来越好,同类软件里面最有潜力的就是腾讯了。能力越大,责任越大。
版权声明:本文内容由互联网用户自发贡献,该文观点仅代表作者本人。本站仅提供信息存储空间服务,不拥有所有权,不承担相关法律责任。如发现本站有涉嫌抄袭侵权/违法违规的内容, 请发送邮件至 举报,一经查实,本站将立刻删除。
