在手机硬件快速迭代的当下,很多用户在买手机时将更多的焦点关注在芯片上,特别是游戏发烧友。有相当一部分用户认为最新发布的机器就是游戏体验最好的,其实不然,游戏体验强不强,是看一部手机综合能力。
2020年5月魅族17系列发布,一直到现在魅族没有再发布任何其他旗舰,从这里也可以看出,魅族摒弃机海战术,主打高端精品的战略是坚决的。当下,搭载骁龙888芯片的旗舰越来越多,很多用户开始顾虑,已经发布半年之久的魅族17系列还值得入手吗?它的表现究竟如何?我们通过实测告诉你。

游戏发烧友也无需顾虑 性能依旧强悍
近年来,旗舰手机芯片的性能提升没有出现大的跃进,骁龙865的性能依旧强劲。另外,如果你是资深游戏发烧友,那么你应该清楚,唯处理器至上的想法是不够明智的。魅族17系列以骁龙865芯片为基础,同时还拥有OTA升级“解锁”的120Hz屏幕刷新率。

话不多说,我们直接上游戏。

首先来看《和平精英》,我们将游戏设置为流畅+90帧模式。实际体验的过程中,驾车、奔跑、开镜射击等操作,没有出现卡顿。另外魅族17屏幕的180Hz触控采样率,点按屏幕的反馈更加灵敏,让开镜射击更快,高刷新率+高采样率屏幕,对游戏体验提升很大。


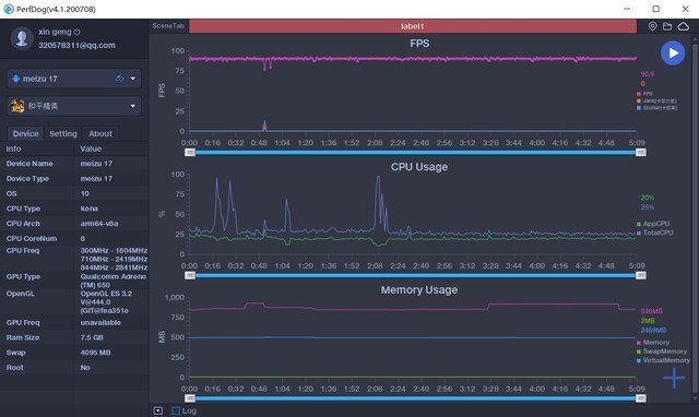
实测《和平精英》帧率稳定在90帧
通过PerfDog测试,整个游戏帧率维持在90帧左右,掉帧波动也只发生在刚进入游戏时,属于正常现象。另外,对于吃鸡游戏,除了画质、流畅度之外,听声辨位同样可以成为决定胜负的关键。超线性扬声器+魅族声学的调音,游戏中可以轻松分辨对手的脚步声和方位,及时调整战术。

实测《王牌战士》帧率稳定在120帧

实测《QQ飞车》帧率稳定在120帧
接下来继续实测两款游戏,其中《王牌战士》这款手游,开启最高画面帧率+最高画面质量,魅族17可以实现120帧的运行,游戏特效渲染多的场景,帧率也没有出现较大波动。
竞速游戏对屏幕触控的准确率要求比较高,高刷新屏幕在这类游戏中可以派上大用场。《QQ飞车》适配了魅族17系列的高帧率模式,游戏中漂移、加速和转向,游戏画面都没有出现延迟,帧率也稳定在120帧,配合骁龙865强大的图形性能,游戏画质同样出色。
游戏体验是综合性 魅族式的堆料恰到好处
沉浸式的游戏体验不仅需要处理器、屏幕等硬件的支撑,系统功能和小细节上的优化同样重要。视觉、触觉和听觉方面的协同,才能获得更好的用户体验。

谈到细节优化,就必须要赞一下其适配的游戏震感功能。魅族对线性马达的调教在安卓阵营里属于最早的一批,笔者上手过很多搭载线性马达和转子马达的手机,相当一部分机型的震感反馈都有拖泥带水的感觉,而魅族调教的mEgine,震动则干脆利落,适配的游戏震感功能也让游戏的打击感更强。
处理器等硬件想要发挥全部实力,离不开软件调教。Flyme 8.2系统在底层架构上不断优化,针对高负载游戏对性能的要求,OneMind 4.0加入爆裂渲染引擎,其通过资源分配,重负载下的减压操作,成功把游戏帧数波动控制在5帧之内。


当然,系统功能的细节优化,各家厂商都在做,魅族同样也不例外。我们进入游戏后,可以从左侧屏幕边缘呼出游戏助手,它支持锁定屏幕方向、亮度,屏蔽游戏干扰等功能;小窗模式则可以让我们在不退出游戏的前提下,简单操作其他应用,像快速回复微信、QQ消息,游戏的进度也不用担心被打断。相信随着系统的完善和用户反馈,魅族还将上线更多的人性化功能。


魅族17系列6400万像素主摄成像
除了游戏体验,还有不从众的外观、陶瓷材质的运用、6400W全场景影像系统等,各方面都是水桶机的配置。魅族17系列还通过OTA升级视频防抖、MEMC视频动态补偿等新功能,在120Hz高刷屏之外给用户带来新惊喜,获得消费者一致好评,用户称赞:这个手机买值了。

写在最后
骁龙865强大的GPU性能,带来细腻的游戏画质;120Hz高刷新率满足流畅的操控体验,超线性扬声器、线性马达、Flyme 8.2系统贴心的游戏功能等堆料,让用户在视觉、触觉和听觉上的体验更为沉浸。新的旗舰不断上市,而魅族17系列放在当下,性能依旧满足发烧友的苛刻要求,相比之下综合竞争力丝毫不弱下风。
电子产品买新不买旧,道理是不错,但我们还要从自己的实际需求出发,用合理的价钱购买最适合的产品,手机到手后用户不会觉得亏,那便是值得的。相信一款真正用心打磨、做优化的机器,不会让人产生心理落差,而魅族17系列正是这样的一类产品。
版权声明:本文内容由互联网用户自发贡献,该文观点仅代表作者本人。本站仅提供信息存储空间服务,不拥有所有权,不承担相关法律责任。如发现本站有涉嫌抄袭侵权/违法违规的内容, 请发送邮件至 举报,一经查实,本站将立刻删除。
